*글 최초 발행일자: 2018.05.02*
애플리케이션 성능 관리 포인트 중 하나인 디스크, 인프라 모니터링이나 애플리케이션 성능 관리 서비스를 쓴다면 뭐 볼 방법이 많죠. 이런 서비스 없이 클라우드에 가상 머신(VM)을 올려 애플리케이션을 운영한다면 마땅히 디스크 수준의 성능 관련 측정 지표를 확인할 수 없습니다. 그래서 마이크로소프트가 또 한 번 친절함을 베풀었습니다. 마이크로소프트가 최근 매니지드와 언매니지드 디스크 관련 성능 측정 기준을 제공하는 매트릭스(Metrics)를 공개했습니다. 아직 프리뷰 단계이긴 한데, 꽤 유용해 보여 소개합니다. 이 기능을 잘 활용하면 애플리케이션 특성에 맞는 디스크를 선택하는 게 매우 쉬워질 것 같습니다.
지금까지 애저 VM에 연결된 디스크 관련 매트릭스는 제한적이었습니다. 그래서 애플리케이션이나 워크로드 각각에 따른 디스크 관련 성능 특성을 파악할 수 없었죠. 이번에 소개된 매트릭스를 이용하면 각각의 성능 특성을 꽤 자세하게 파악할 수 있습니다. 프리뷰를 통해 소개된 매트릭스가 제공하는 측정 기준은 다음과 같습니다. 꽤 자세하죠?
- OS Disk Read Operations/Sec
- OS Disk Write Operations/Sec
- OS Disk Read Bytes/sec
- OS Disk Write Bytes/sec
- OS Disk QD
- Data Disk Read Operations/Sec
- Data Disk Write Operations/Sec
- Data Disk Read Bytes/sec
- Data Disk Write Bytes/sec
- Data Disk QD
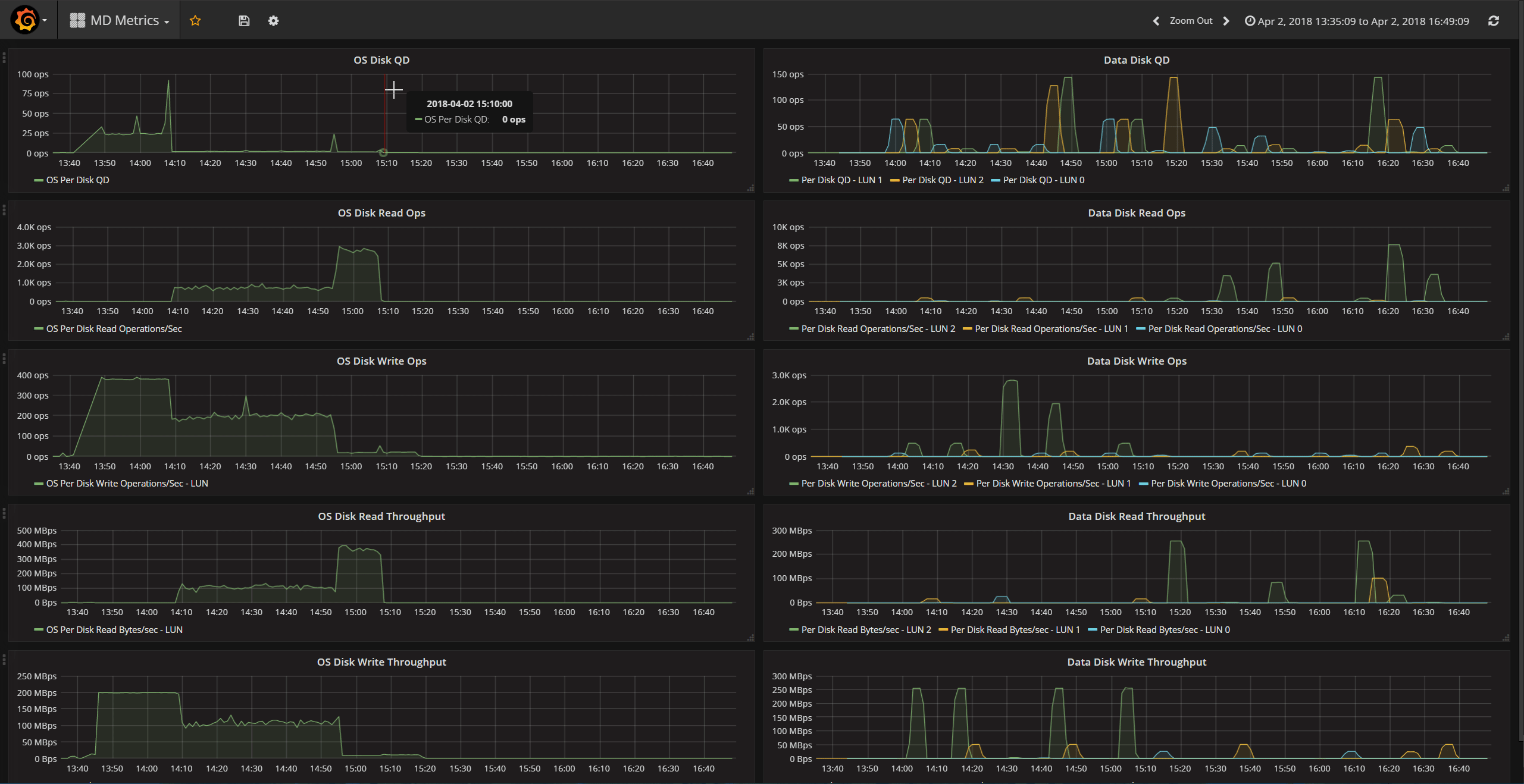
매트릭스를 통해 파악한 내용을 어떻게 써먹을까? 애저 포탈에 들어가 보면 다음과 같이 알아보기 쉽게 시각화된 정보로 가공해 볼 수 있습니다.

그라파나를 통해 여러 브랜드의 클라우드 서비스를 모니터링할 경우에도 이번에 발표된 매트릭스를 통해 수집한 정보를 그라파나 화면에서 볼 수 있습니다. 이게 가능한 것은 애저 모니터와 그라파나가 상호 통합이 가능하기 때문입니다.

애저 CLI를 통해서도 이번에 발표된 매트릭스 관련 값을 확인할 수 있습니다. 먼저 다음과 같이 매트릭스 리스트를 가져옵니다.
➜ ~ az monitor metrics list-definitions --resource /subscriptions/<sub-id>/resourceGroups/metric-rg/providers/Microsoft.Compute/virtualMachines/metric-md Display Name Metric Name Unit Type Dimension Required Dimensions ------------------------------ -------------------------------- -------------- ------- -------------------- ------------ Percentage CPU Percentage CPU Percent Average False Network In Network In Bytes Total False Network Out Network Out Bytes Total False Disk Read Bytes Disk Read Bytes Bytes Total False Disk Write Bytes Disk Write Bytes Bytes Total False Disk Read Operations/Sec Disk Read Operations/Sec CountPerSecond Average False Disk Write Operations/Sec Disk Write Operations/Sec CountPerSecond Average False CPU Credits Remaining CPU Credits Remaining Count Average False CPU Credits Consumed CPU Credits Consumed Count Average False Data Disk Read Bytes/Sec Per Disk Read Bytes/sec CountPerSecond Average False SlotId Data Disk Write Bytes/Sec Per Disk Write Bytes/sec CountPerSecond Average False SlotId Data Disk Read Operations/Sec Per Disk Read Operations/Sec CountPerSecond Average False SlotId Data Disk Write Operations/Sec Per Disk Write Operations/Sec CountPerSecond Average False SlotId Data Disk QD Per Disk QD Count Average False SlotId OS Disk Read Bytes/Sec OS Per Disk Read Bytes/sec CountPerSecond Average False OS Disk Write Bytes/Sec OS Per Disk Write Bytes/sec CountPerSecond Average False OS Disk Read Operations/Sec OS Per Disk Read Operations/Sec CountPerSecond Average False OS Disk Write Operations/Sec OS Per Disk Write Operations/Sec CountPerSecond Average False OS Disk QD OS Per Disk QD Count Average False
그리고 다음과 같이 원하는 측정값을 확인합니다. 다음 예는 데이터 디스크 쓰기 관련 값을 확인하는 것입니다.
➜ ~ az monitor metrics list --resource /subscriptions/<sub-id>/resourceGroups/metric-rg/providers/Microsoft.Compute/virtualMachines/metric-md --metric 'Per Disk Write Bytes/Sec' --aggregation Maximum --filter "SlotId eq '1'" --interval PT1M --start-time 2018-04-02T21:35:09Z --end-time 2018-04-03T00:49:09Z Timestamp Name Slotid Maximum ------------------- ------------------------- -------- ----------- 2018-04-02 21:35:00 Data Disk Write Bytes/Sec 1 2018-04-02 21:36:00 Data Disk Write Bytes/Sec 1 2018-04-02 21:37:00 Data Disk Write Bytes/Sec 1 2018-04-02 21:38:00 Data Disk Write Bytes/Sec 1 2018-04-02 21:39:00 Data Disk Write Bytes/Sec 1 2018-04-02 21:40:00 Data Disk Write Bytes/Sec 1 2018-04-02 21:41:00 Data Disk Write Bytes/Sec 1 2018-04-02 21:42:00 Data Disk Write Bytes/Sec 1 2018-04-02 21:43:00 Data Disk Write Bytes/Sec 1 2018-04-02 21:44:00 Data Disk Write Bytes/Sec 1 2018-04-02 21:45:00 Data Disk Write Bytes/Sec 1 2018-04-02 21:46:00 Data Disk Write Bytes/Sec 1 2018-04-02 21:47:00 Data Disk Write Bytes/Sec 1 1.01974e+08 2018-04-02 21:48:00 Data Disk Write Bytes/Sec 1 1.02015e+08 2018-04-02 21:49:00 Data Disk Write Bytes/Sec 1 1.02041e+08 2018-04-02 21:50:00 Data Disk Write Bytes/Sec 1 1.01976e+08 2018-04-02 21:51:00 Data Disk Write Bytes/Sec 1 6.37246e+07
*이 외에도 락플레이스의 최신 뉴스레터 소식(2021~) 을 받아보고 싶으시다면? *
*락플레이스 1:1 문의 바로가기*
락플레이스는 2005년에 출범하여 대한민국 리눅스의 역사와 성장을 함께 해온 오픈소스 전문 기업으로 국내 최다 엔지니어, 국내 최고 기술력, 국내외 유수기업 컨설팅의 풍부한 경험과 탄탄한 기술력으로 고객의 성공적인 오픈소스 플랫폼 구축과 응용 프로그램 전체 범위의 서비스를 제공하고 있습니다. 락플레이스는 레드햇코리아로부터 Elite Business Associate/Advanced Business Parter/채널 어워드 한국 탑 파트너/FY15 champion 등을 수상한 파트너며, Microsoft의 Microsoft Cloud Solution Partner(CSP)로서 함께하고 있습니다.